Nexthink vuole rivoluzionare la gestione della Digital Employee Experience (DEX), combinando diagnostica real time e analisi del sentiment della forza lavoro.
A raccontarci gli aspetti peculiari della proposition sono intervenuti Donatella Derosa, Enterprise Account Manager Italia e Alamo Pizzini, Senior Solution Lead Italia.
Le attività di Nexthink sono incentrate sull’analisi e la risoluzione delle problematiche e delle tematiche relative all’helpdesk, per migliorare la qualità del lavoro svolto dai dipendenti. Ad oggi, l’azienda ha circa 15 mln di endpoint in gestione; tra gli altri, conta 25 clienti della Fortune 500 e più di 200 clienti global 2000. Gli headquarter sono due, in Svizzera e a Boston, mentre gli oltre 1000 dipendenti sono dislocati anche negli uffici delle 11 country.
L’azienda ha una visione aperta, multiculturale e che abbraccia i concetti di inclusione e valorizzazione della forza lavoro. Grazie anche a questo approccio, sta registrando una crescita continua ed è stata nominata leader del comparto da Gartner e Forrester. Nexthink ha registrato un +42% di revenue a livello globale e un +66% in Nord America.
Nexthink in Italia
Come sottolinea Derosa, l’ingresso in Italia, avvenuto nel 2022, apre una serie di nuovi scenari in un campo, come quello della Digital Employee Experience (o DEX), che sta destando sempre maggiore interesse presso le aziende.

Ciò è vero soprattutto nelle imprese di grandi dimensioni, che sono il focus primario per Nexthink. L’azienda, che opera tramite partner e canale, interagisce unicamente in modo indiretto rispetto al mercato e si orienta verso realtà quali large enterprise (sopra i 10mila dipendenti), enterprise (tra i 5mila e 10mila) e commercial (sotto i 5mila dipendenti). Tra i segmenti di mercato già pronti per affrontare le tematiche proposte, si confermano gli ambiti utility, banking e retail.
In questo momento, Nexthink sta effettuando l’onboarding dei partner italiani e collabora attivamente con i global MSP. I partner preferenziali sono rappresentati da quelle realtà già attive nei processi di assistenza, helpdesk e manutenzione del parco IT. L’obiettivo minimo per il 2023 è quello di arrivare a 10 partner attivi.
Digital Employee Experience
Secondo un recente studio, l’esperienza digitale dei dipendenti (DEX) risulta essere una componente critica delle strategie aziendali per l’abilitazione della forza lavoro ibrida di oggi. Per garantire ai dipendenti un’esperienza di qualità superiore c’è bisogno di quattro componenti integrate: delivery dell’esperienza, misurazione dell’esperienza, analisi e remediation.
Accelerare gli investimenti e l’adozione della DEX è diventato essenziale per le aziende che oggi affrontano le sfide dell’ambiente di lavoro ibrido. Secondo le analisi il 75% delle imprese considera la DEX una priorità.
Quali sono le principali priorità di business che determinano la necessità di offrire una DEX ottimizzata? Per l’80% è l’aumento della produttività dei dipendenti, mentre il 75% auspica che una soluzione DEX possa essere in grado di migliorare l’esperienza complessiva dei dipendenti e aumentarne il tasso di fidelizzazione.
Dal momento che le aziende si impegnano a migliorare la soddisfazione dei dipendenti, gli investimenti nelle soluzioni DEX continuano a crescere. La maggioranza (quasi il 60%) prevede di implementarne una entro 24 mesi. Inoltre, l’84% riferisce che il budget destinato alle soluzioni DEX coinvolgerà fino all’11-25% del budget IT complessivo nei prossimi tre anni. Questo a dimostrazione dell’importanza di una soluzione completa che supporti le esigenze di tutti i dipendenti.
Come funziona?
Il Senior Solution Lead Italia, Alamo Pizzini, ci ha raccontato le peculiarità della piattaforma Nexthink, che va ad integrarsi che le esistenti architetture di sicurezza e networking, solitamente presente in azienda.

La società propone una infrastruttura cloud-based che permette di ridurre gli incidenti IT, di sviluppare un approccio all’IT altamente personalizzato, di garantire una user experience superiore, in vista di una maggiore produttività e soddisfazione.
La soluzione consente una migliore e più fluida trasformazione del workplace e ottimizza i processi per garantire il pieno rispetto della compliance.
Al centro del processo di progettazione, Nexthink ha messo il dipendente, includendo analisi end-to-end, il coinvolgimento diretto dei collaboratori e soluzioni per l’automazione. Ciò permette di raggiungere una visione olistica e integrata che, molto spesso, manca all’interno della grandi realtà.
In questo modo, metriche derivate dalla piattaforme IT sono accoppiate al sentiment dei dipendenti, per raggiungere una pienezza di visione che le soluzioni tradizionali non riescono a raggiungere.

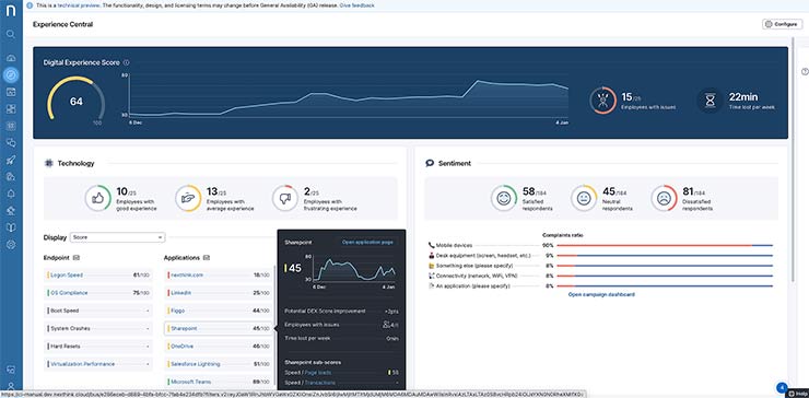
Dashboard cloud Nexthink.
È così possibile creare campagne pop-up su misura, per valutare la soddisfazione della forza lavoro, per raccogliere il parere di ciascuno e migliorare processi e flussi di lavoro. Sempre grazie a questo approccio è possibile filtrare informazioni utili per la manutenzione dei singoli endpoint, della rete e dell’infrastruttura IT.
È così possibile effettuare remediation puntuale, ma anche applicare schemi di education dei dipendenti, per diramare informazioni, best practice e ogni altro tipo di messaggio utile.
Compliance e automazione
Su questa base, Nexthink è in grado di abilitare procedure automatizzate per manutenere i sistemi, lavorando in modo sinergico con altri strumenti di service desk e BI. I team di Service Desk possono rilevare e risolvere i problemi segnalati e non, riducendo MTTR, minimizzando possibili incident, e riducendo i tempi di lavorazione grazie a processi di self-help suggeriti ai dipendenti.

Il sentiment dei dipendenti è importante.
Nexthink fornisce le informazioni necessarie per procedere con l’aggiornamento degli asset basato sull’utilizzo effettivo, sulle prestazioni e sulla percezione dei dipendenti, invece che unicamente in base al periodo di utilizzo e permette di evitare i costi di sostituzione dei dispositivi ancora funzionanti.
Non solo, la visibilità fornita dal sistema consente di applicare una gestione razionale del software e un’ottimizzazione delle licenze basate sull’utilizzo.
In generale, i dati raccolti da Nexthink possono essere utilizzati in ogni fase dei vari progetti di trasformazione digitale. Squadre IT e dirigenza possono così raggiungere la piena visibilità e possono applicare controlli proattivi a vantaggio del business.






